Как подружить ADXL345 с Klipper и Raspberry Pi 4B
04.08.2024Как подружить ADXL345 с Klipper и Raspberry Pi 4B.
И так начнем. Сначала я подготовил провода и вам советую (: Подключение adxl345 к raspberry pi4 взял с сайта klipper wiki.
Далее идем в терминал в моем случае PuTTy и пишем комманды.
sudo apt update
sudo apt upgrade
sudo apt install python3-numpy python3-matplotlib libatlas-base-dev
//Нужно поставить среду NumPy в Klipper
~/klippy-env/bin/pip install -v numpy
cd ~/klipper/
sudo cp ./scripts/klipper-mcu.service /etc/systemd/system/
sudo systemctl enable klipper-mcu.service
//Собираем прошивку микроконтроллера
cd ~/klipper/
make menuconfig
//выбираем в меню Microcontroller Architecture выбираем Linux process


sudo service klipper stop
make flash
sudo service klipper start
Открываем файл printer.cfg в него добавляем:
[mcu rpi]
serial: /tmp/klipper_host_mcu
[adxl345]
cs_pin: rpi:None
[resonance_tester]
accel_chip: adxl345
probe_points:
100,100,20 # X100, Y100, Z20
Сохраняем и перезагружаем Klipper.
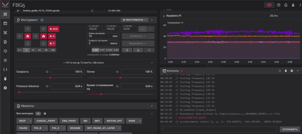
В консоли Klipper вводим:
ACCELEROMETER_QUERY

Проверяем подключение и корректность показаний акселерометра adxl 345 командой:
MEASURE_AXES_NOISE
Диапазон значений не должен превышать 100, если превышает, то смотрите провода, подключение, вентиляторы и т.д.
Автоматический замер резонансов при помощи акселерометра adxl345
В консоли клипера пишем команду:
TEST_RESONANCES AXIS=X
Дожидаемся завершения прогона теста следом запускаем тесть для Y.
TEST_RESONANCES AXIS=Y
После завершения прогона теста по игрику идем в терминал в моем случае PuTTy и вводим две команды:
~/klipper/scripts/calibrate_shaper.py /tmp/resonances_x_*.csv -o /tmp/shaper_calibrate_x.png
~/klipper/scripts/calibrate_shaper.py /tmp/resonances_y_*.csv -o /tmp/shaper_calibrate_y.png
Этот код преобразует в человекопонятные графики информацию полученную с датчика и пропишет рекомендованные значения шейперов. Посмотреть картинки со своими графиками шейперов можете зайти на свой микрокомпьютер в моем случае Raspberry Pi4 B по пути
/tmp/shaper_calibrate_x.png и /tmp/shaper_calibrate_y.png
Скачиваете картинки и любуетесь (:

После того как налюбуетесь необходимо в прошивку внести данные полученных шейперов.
[input_shaper]
shaper_freq_x: 104.6
shaper_type_x: zv
shaper_freq_y: 56.8
shaper_type_y: ei
